
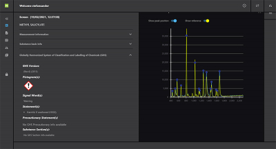
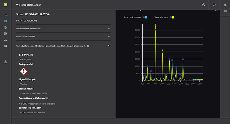
Serstech has launched a new software platform which replaces the previous ChemDash One PC application. The new platform is initially made up of three applications: ChemDash Lite, ChemDash Pro and ChemDash Pro+. The Lite version is included for free with Serstech’s instruments as a direct replacement for ChemDash One. ChemDash Pro is a premium application that is sold either separately or together with any of Serstech’s instruments. The application includes enterprise functionality that makes the application easier to deploy throughout customer organisations. ChemDash Pro+ is compliant with US FDA’s regulatory framework for pharmaceutical production.







